语音机器人(新版本)
语音机器人功能介绍
-
+
首页
语音机器人功能介绍
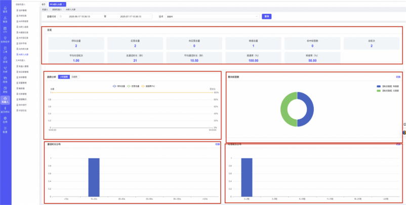
## 1、话术管理 通过配置话术名称进行配置话术流程,支持新建、编辑  ### 1)查询区 (1)话术名称:通过搜索关键词进行查询,如话术名称 ### 2)列表区 (1)话术名称:通过搜索关键词进行查询,如话术名称 (2)创建时间:创建话术的时间,具体到年月日,时分秒 (3)更新时间:最近一次更新话术的时间,具体到年月日,时分秒 (4)操作:编辑 ### 3)操作 (1)新建,点击“新建”,新建话术的名称,如图  话术名称:输入话术名称,最多输入50个字符 备注:输入备注的内容 引擎:选择是自然语言处理(NLP)还是大型语言模型(LLM) 相似度:输入相似度的阈值 播报方式:选择是真人录音还是TTS合成音 TTS引擎:选择引擎的方式是腾讯云还是讯飞云 音色:下拉选择音色 音量:输入音色的阈值,默认值50 语速:输入语速的阈值 语调:输入语调的阈值 超时时间:机器人放音开始,在规定时间内,视为等待用户说话,默认值5000毫秒. 静音时间:超过此阈值,视为用户停止说话,默认值500毫秒 (2)编辑,点击列表中的“编辑”,编辑话术的名称,如图  ### 4)话术名称 点击话术名称进入配置话术的流程,如图  #### 4.1) 对话流程 搭建话术的主动流程话术,创建话术流程,流程内通过节点拖拽搭建话术,如图  (1)新建:点击“新建”创建话术名称,如图  (2)编辑:点击列表中的编辑,编辑话术名称,如图  ##### 4.1.1)普通节点 使用场景 应用于机器人主动说话,引导用户回复。 例如:机器人说:您好,我这边是XX有限公司,专注客服管理系统这块的,打搅您一分钟做个简短的调研,您看可以吗?,根据用户回答的答法是,肯定、否定、在忙等,再回复不同的话术。 功能介绍 机器人播放节点的话术,根据用户的回答,命中相应的答法,根据答法的分支连线跳转 不同的流程。 功能位置 具体话术 → 对话流程 → “具体流程节点” → 将【普通节点】拖入画布 → 双击节点进入编辑页面,如图  (1) 节点名称:必填,输入节点的名称,默认普通节点 (2) 回复内容:必填,输入机器人回复的内容 (3) 意图节点:选择用户回答的意图,支持选择系统自带的,如全部、默认、转人工、在忙、否定、拒绝、肯定等意图,也支持“新建意图”,如图,输入意图的名称和相似问等  (4) 标签:选择命中的标签,当命中该节点时打上对应的标签,如图  (5) 填充变量:必选,默认关闭,开启和关闭,开启时选择需要填充的变量,场景:如对话过程中需要添加变量或者需要采集到对应的变量时使用,如图  (6) 清空变量:必选,默认关闭,开启和关闭。 场景:在这个话术中引用变量的情况下,对话流程多次经过此节点时,清除之前的变量赋值。(如:机器人:“询问你叫什么名字? ”客户回答“张三”后;机器人第二次询问,“询问你的姓名”,客户回答“李四”后,为避免因语音采集错误导致的变量赋值错误,此时需要先清空变量再赋值。如图  (7) 重复执行:必选,默认关闭,开启和关闭 使用场景:在某些信息收集和身份确认的场景,如果用户回答的不是我们想要的场景,我们需要再问一次,引导用户回答。 功能描述:每当用户答非所问,开启【重复执行】后,机器人会再次播放话术,以便引导用户回答。 考虑到过多次重复对用户体验的影响,【节点重复】最大次数限制为 3 次,到达最大次数后按照全局语境【无法应答处理】或者【默认】分支的逻辑处理。勾选了【默认】分支 则执行默认的跳转逻辑,没有勾选则执行【无法应答处理】的逻辑。如图  (8) 是否允许打断:在此节点,机器人播放话术时,禁止用户打断。 (9) 等待时长(毫秒):必填,默认10000,范围为 1ms~10000ms,超过此阈值,视为用户停止说话 (10) 静音时长(毫秒):必填,默认1000,自机器人放音开始,在设定时间内,默认等待用户说话 ##### 4.1.2)按键导航 使用场景 举例:我们日常打银行客服热线会遇到按键导航,如:按 1 选择信用卡服务,按 2 选择储蓄卡服务,按 0 选择人工服务。 功能介绍 通过按键,跳转不同的流程。 功能位置 具体话术 → 对话流程 → “具体流程节点” → 将【按键导航】拖入画布 → 双击节点进入编辑页面,如图  (1)节点名称:必填,输入节点的名称,默认按键导航 (2)回复内容:输入机器人的回复内容 (3)按键列表:选择按键,支持多选,比如选择按键1,按键2 (4)标签:选择标签,当命中该节点时自动打上标签 (5)重听按键:下拉选择重听的按键 (6)重试次数:按键错误,重新输入的次数 (7)等待时间:必填,默认10000,范围为 1ms~10000ms,超过此阈值,视为用户停止说话 (8)间隔时长:必填,默认1000,自机器人放音开始,在设定时间内,默认等待用户说话 (9)按键失败:如果当按键失败时可以配置失败的流程 ##### 4.1.3)填槽节点接口 使用场景 提供必要条件后,系统才能执行下一步动作的场景。如查需要收集到客户需要购买什么类型的女装,才能给出女装的价格 功能介绍 当用户的需求中缺乏一些必要条件时,由对话系统主动发问,把必要条件全部集齐之后再去做最终的满足执行。 功能位置 具体话术 → 对话流程→ “具体流程节点” → 将【填槽节点】拖入画布 → 双击节点进入编辑页面,如图  (1) 节点名称:必填,输入节点的名称,默认填槽节点 (2) 填槽成员:添加成员,添加需要填槽的信息,如图  (2.1)变量名称:下拉选择要赋值的变量 (2.2)实体类型:下拉选择实体的类型 (2.3)重试次数:填槽失败时,向客户询问的次数 (2.4)回复内容:填槽失败时,向客户询问的话术 (2.5)是否打断:在此节点,机器人播放话术时,禁止用户打断 (2.6)等待时长(毫秒):必填,默认10000,范围为 1ms~10000ms,(2.7)超过此阈值,视为用户停止说话 (2.8)静音时长(毫秒):必填,默认1000,自机器人放音开始,在设定时间内,默认等待用户说话 ##### 4.1.4)收集节点 使用场景 通过按键采集对准确性要求较高的数字信息,如身份证、银行卡、快递单号等。 功能介绍 用于采集数字信息,用户通过手机按键提供需采集的数据。将提供的信息进行记录,并通过变量赋值的方式保存下来,可以后续使用在条件判断或者跳转节点。 功能位置 具体话术 → 对话流程→ “具体流程节点” → 将【收集节点】拖入画布 → 双击节点进入编辑页面,如图  (1)节点名称:输入节点的名称,默认收集节点 (2)回复内容:输入机器人的回复内容 (3)按键类型:下拉选择按键的类型,单位数字、多位数字、日期、时间、手机、身份证号码、 (4)变量名称:下拉选择收集后储存的变量 (5)最小长度:收集的信息最小长度 (6)最大长度:收集的信息最大的长度 (7)终止按键:下拉选择结束的按键 (8)等待时长(毫秒):必填,默认10000,范围为 1ms~10000ms,超过此阈值,视为用户停止说话 (9)间隔时长(毫秒):必填,默认1000,自机器人放音开始,在设定时间内,默认等待用户说话 (10)重试次数:如果用户输入的按键不符合位数设置,提示用户重新输入。 ##### 4.1.5) 条件判断 使用场景 通话过程中,需要判断逻辑的场景。如:客户信息复核验真、按采集信息分流话术、 条件判断等,营造更智能更仿真的通话语境场景。 功能介绍 其他节点收集客户信息,信息判定节点并与已存信息进行比较,实现「客户信息检验核对」功能 ;其他节点收集客户信息,按分类或者客户的附属信息,实现「话术进行定向分流」功能 功能位置 具体话术 → 对话流程 → “具体流程节点” → 将【条件判断】拖入画布 → 双击节点进入编辑页面,如图  (1) 节点名称:输入节点名称,默认条件判断 (2) 规则:添加新建规则,当满足条件时才能  (2.1)规则名称:输入规则的名称 (2.2)条件:添加判定的条件,点击新建条件如图  (2.3)执行逻辑:满足所有条件,满足任意条件,如果添加多个条件则需要满足所有的条件才算判断成功,如果选择满足任意条件则只要满足其中一个条件就算判断成功。 ##### 4.1.6)跳转 使用场景 遇到当前语音机器人无法处理的业务时,可以跳转到人工客服。 功能介绍 用于跳转到坐席/技能组,多用在转人工的场景。 功能位置 具体话术 → 对话流程 / 流程问题 → “具体流程节点” → 将【跳转节点】拖入画布 → 双击节点进入编辑页面 ,如图  (1)节点名称:输入节点的名称,默认跳转节点 (2)回复内容:输入机器人回复的内容 (3)标签:选择命中到该节点时打上对应的标签 (4)填充变量:必选,默认关闭,开启和关闭,开启时选择需要填充的变量,场景:如对话过程中需要添加变量或者需要采集到对应的变量时使用,如图  (5)清空变量:必选,默认关闭,开启和关闭。 场景:在这个话术中引用变量的情况下,对话流程多次经过此节点时,清除之前的变量赋值。(如:机器人:“询问你叫什么名字? ”客户回答“张三”后;机器人第二次询问,“询问你的姓名”,客户回答“李四”后,为避免因语音采集错误导致的变量赋值错误,此时需要先清空变量再赋值。如图  (6)是否允许打断:在此节点,机器人播放话术时,禁止用户打断。 (7)超时时长:必填,默认10000,范围为 1ms~10000ms,超过此阈值,视为用户停止说话 (8)静音时长:必填,默认1000,自机器人放音开始,在设定时间内,默认等待用户说话 (9)跳转类型:下拉选择跳转的节点 ##### 4.1.7)接口调用 使用场景 一般应用在呼入场景,需要查询的数据存在于客户自己的系统内,存在强保密性、动 态实时更新、数据字段庞大的情况。 (1)强保密性数据:例如银行客户的银行卡信息、贷款信息等个人信息。 (2)动态实时更新数据:例如手机话费余额、银行卡余额等实时更新数据。 (3)数据表字段庞大:用户呼入可能查询的数据类型非常多的情况,例如 10086 手机运 营商查询、银行卡售后服务呼入、路况查询等。 功能介绍 提交查询的条件参数,通过调用远程接口地址并提交查询结果参数以及路径,返回具体的查询结果值。 功能位置 具体话术 → 对话流程 → “具体流程节点” → 将【接口调用】拖入画布 → 双击节点进入编辑页面 ,如图。  (1)节点名称:输入节点的名称,默认接口调用 (2)请求地址:GET/POST,输入请求的地址 (3)Headers参数:输入参数名和参数值 (4)Query参数:输入参数名和参数值 (5)Body参数:输入参数名和参数值 (6)响应内容:输入参数名和参数值 (7)超时时间:输入请求的时长,默认5000毫秒 ##### 4.1.8)转队列 使用场景 遇到当前语音机器人需要转接到队列坐席时,可以跳转到队列由队列成员进行接通。 功能介绍 用于跳转到队列组,多用在转人工坐席的场景。 功能位置 具体话术 → 对话流程 → “具体流程节点” → 将【转队列节点】拖入画布 → 双击节点进入编辑页面 ,如图  (1) 节点名称:输入节点的名称,默认转队列 (2) 回复内容:输入转队列时的话术,如需要转人工时播放:“现在帮你转接人工客服,请稍等” (3)标签:选择结果该节点时命中的标签 (4)类型:选择转队列是常量还是变量,选择变量或输入常量 ##### 4.1.9) 电话节点 使用场景 当遇到需要转接到固定电话时,可以用电话节点来连接,如当到该节点时需要转接到某个固定的中继号 功能介绍 多用在转外部电话的场景。 功能位置 具体话术 → 对话流程 → “具体流程节点” → 将【电话节点】拖入画布 → 双击节点进入编辑页面 。如图  (1) 节点名称:输入节点的名称,默认电话节点 (2) 回复内容:输入转队列时的话术,如需要转人工时播放:“现在帮你转接专属客服上,请稍等” (3)标签:选择结果该节点时命中的标签 (4)中继:下拉选择转接电话中继线的号码 (5)类型:选择转队列是常量还是变量,选择变量或输入常量 ##### 4.1.10) 短信节点 使用场景 当触发到该节点时,需要发短信时,可以用短信节点,如跟客户核对还款信息,还款卡号等,可以发短信给客户进行提醒。 功能介绍 多用在需要发短信的场景。 功能位置 具体话术 → 对话流程 / 流程问题 → “具体流程节点” → 将【跳转节点】拖入画布 → 双击节点进入编辑页面 。如图  (1) 节点名称:输入节点的名称,默认短信节点 (2) 回复内容:输入机器人回复的内容,如需要发短信时,会提醒客户,现在给你发送短信,点击链接充值,请稍等” (3)短信模板:选择发送短信的模板 (4)短信内容:显示短信模板内短信的内容 #### 4.2)知识库管理 点击话术名称进入配置话术的流程,如图  (1)新建:点击新建,创建知识库,如图  (2)编辑:点击列表中的编辑,编辑相关知识库,如图  (3)删除:点击列表中的删除,删除该知识库,如图  #### 4.3)对话语音 点击话术名称进入配置话术的流程,如图  #### 4.4)意图管理 点击话术名称进入配置话术的流程,如图  #### 4.5) 标签管理 点击话术名称进入配置话术的流程,如图  #### 4.6)变量管理 点击话术名称进入配置话术的流程,如图  #### 4.7)实体管理 点击话术名称进入配置话术的流程,如图  #### 4.8)配音管理 点击话术名称进入配置话术的流程,如图  #### 4.9)学习管理 点击话术名称进入配置话术的流程,如图  #### 4.10) 对话测试 点击话术名称进入配置话术的流程,如图  ## 2、外呼任务 创建外呼的任务,设置外呼的时间、范围,中继号码以及导入号码名单等相关信息,如图。  ### 1)查询区 (1)关键词:输入关键词进行搜索 (2)任务ID:输入外呼任务的ID进行搜索 (3)状态:下拉选择外呼的状态,停止、运行中 ### 2)列表区 (1)任务ID:任务的ID (2)任务名称:外呼任务的名称 (3)状态:该任务是禁用状态还是启用状态 (4)总数:导入号码的总数 (5)呼叫总数:外呼电话号码的总数 (6)接通总数:外呼出去接通得电话总数 (7)转人工数:转人工的数量 (8)并发数:外呼的并发数 (9)创建时间:外呼任务创建的时间,具体到年月日,时分秒 (10)更新时间:最近一次更新的时间,具体到年月日,时分秒 (11)操作:详情/编辑/删除 ### 3)操作 (1)新建:点击新建,创建外呼任务,如图  (2)详情:点击编辑,编辑外呼任务,如图  (2.1)新建号码:点击“新建号码”创建号码,如图  (2.2)删除:点击列表中的“删除”删除该号码,如图  (3)编辑:编辑外呼任务,如图  (4)删除:点击列表中的删除按钮,删除该外呼任务,如图  (5)导入:点击列表中的导入按钮,导入外呼的名单号码,如图  任务ID: 显示系统默认生成的ID 任务名称:显示该任务的名称 外呼名单:上传、下载模板,点击上传本地上传外呼的名单,点击下载,下载导入名单的模板 去重规则:设置去重规则,单选 (1.1)不去重:如果选择不去重,则导入的号码如果有重复也支持导入。 (1.2)文件去重:如果选择文件去重,则导入的文件有重复的号码会去重。 (1.3)当前任务去重:如果选择当前任务去重,则在该任务重有号码重复的会去重。 (1.4)全部任务去重:如果选择全部任务去重,则在全部任务有重复的号码会去重。 ## 3、AI 外呼报表 统计外呼的通话情况,通过时间段、报表的类型、任务的维度来体现报表,如图  ### 1)查询区 (1)时间:通过搜索时间段进行查询,呼叫的开始时间到结束时间 (2)类型:选择报表的类型,是通过小时、小时叠加、还是天的类型进行统计,默认是小时 (3)任务:下拉选择需要统计的任务 ### 2)列表区 (1)话术ID:系统生成的话术ID (2)任务ID:系统生成的任务ID (3)时间:统计的时间类型维度,如果是小时,则时间显示到年月日、时分秒;如果是小时叠加,则时间显示到时分秒;如果是天,则时间显示到年月日。 (4)标签统计:显示话术命中的标签和数量 (5)呼叫总量:外呼的数量 (6)接通总量:外呼出去接通的数量 (7)接通率:接通总量/呼叫总量 (8)转人工总量:外呼出去转人工的数量 (9)转人工率:转人工总量/接通总量 (10)通话时长:通话的总时长 (11)平均通话时长:通话的总时长/接通总量 (12)对话时长:对话的时长 (13)平均对话时长:对话的总时长/接通总量 (14)对话时长0-10s:对话时长在0-10s的次数 (15)对话时长10-30s:对话时长在10-30s的次数 (16)对话时长30-60s:对话时长在30-60s的次数 (17)对话时长60-90s:对话时长在60-90s的次数 (18)对话时长90-120s:对话时长在90-120s的次数 (19)对话时长120s以上:对话时长在120s以上的次数 (20)对话总轮次:对话的总次数 (21)平均对话轮次:对话总次数/接通总量 (22)对话轮次0-2次:对话在0-2次的数量 (23)对话轮次2-5次:对话在2-5次的数量 (24)对话轮次5-10次:对话在5-10次的数量 (25)对话轮次10-15次:对话在10-15次的数量 (26)对话轮次15-20次:对话在15-20次的数量 (27)对话轮次20次以上:对话在20次的数量 ### 3)操作 (1)导出:点击导出,导出列表的数据信息  (2)标签统计:点击“查看”可以看到命中的标签及其数量  ## 4、AI呼入报表 统计呼入的通话情况,通过时间段、报表的类型、任务的维度来体现报表,如图  ### 1)查询区 (1)时间:通过搜索时间段进行查询,呼叫的开始时间到结束时间 (2)类型:选择报表的类型,是通过小时、小时叠加、还是天的类型进行统计,默认是小时 (3)任务:下拉选择需要统计的任务 ### 2)列表区 (1)话术ID:系统生成的话术ID (2)时间:统计的时间类型维度,如果是小时,则时间显示到年月日、时分秒;如果是小时叠加,则时间显示到时分秒;如果是天,则时间显示到年月日。 (3)标签统计:显示话术命中的标签和数量 (4)呼叫总量:外呼的数量 (5)接通总量:外呼出去接通的数量 (6)接通率:接通总量/呼叫总量 (7)转人工总量:外呼出去转人工的数量 (8)转人工率:转人工总量/接通总量 (9)通话时长:通话的总时长 (10)平均通话时长:通话的总时长/接通总量 (11)对话时长:对话的时长 (12)平均对话时长:对话的总时长/接通总量 (13)对话时长0-10s:对话时长在0-10s的次数 (14)对话时长10-30s:对话时长在10-30s的次数 (15)对话时长30-60s:对话时长在30-60s的次数 (16)对话时长60-90s:对话时长在60-90s的次数 (17)对话时长90-120s:对话时长在90-120s的次数 (18)对话时长120s以上:对话时长在120s以上的次数 (19)对话总轮次:对话的总次数 (20)平均对话轮次:对话总次数/接通总量 (21)对话轮次0-2次:对话在0-2次的数量 (22)对话轮次2-5次:对话在2-5次的数量 (23)对话轮次5-10次:对话在5-10次的数量 (24)对话轮次10-15次:对话在10-15次的数量 (25)对话轮次15-20次:对话在15-20次的数量 (26)对话轮次20次以上:对话在20次的数量 ### 3)操作 (1)导出:点击导出,导出列表的数据信息  (2)标签统计:点击“查看”可以看到命中的标签及其数量  ## 5、AI通话记录 记录机器人呼入的通话记录,包括呼叫的任务,标签、呼叫开始、结束时间等信息,如图  ### 1)查询区 (1)时间:搜索呼叫的时间段,开始时间到结束时间的通话记录 (2)呼叫类型:呼入还是呼出,下拉选择是呼入还是呼出的通话 (3)接通状态:是还是否,下拉选择是否有接通的通话 (4)转人工状态:是还是否,下拉选择是否转人工的状态 (5)话术:下拉选择话术进行搜索话单情况 (6)标签:选中话术之后,下拉选择命中的标签进行搜索话单情况 (7)任务:下拉选择任务的名称进行搜索 (8)振铃时长:最小值——最大值,通话的振铃时长,通过最大值和最小值的方式搜索话单 (9)通话时长:最小值——最大值,通过搜索最大值和最小值的方式搜索话单记录 ### 2)列表区 (1)话术ID:系统生成的话术ID (2)任务ID:系统生成的任务ID (3)呼叫类型:呼叫的电话类型,是呼入还是呼出 (4)中继号码:中继的号码 (5)客户号码:客户的手机号码 (6)呼叫时间:呼叫的开始时间,具体到年月日,时分秒 (7)应答时间:电话应答的时间,具体到年月日,时分秒 (8)转人工时间:电话转接人工的时间,具体到年月日,时分秒 (9)挂机时间:电话挂机的时间,具体到年月日,时分秒 (10)振铃时长:电话振铃的时长,单位秒 (11)通话时长:通话的时长,单位秒 (12)挂机类型:电话挂机的类型,是客户挂断还是坐席挂断 (13)挂机原因:电话挂机的原因 (14)对话ID:系统生成的对话ID (15)对话开始时间:对话开始的时间,具体的年月日,时分秒 (16)对话结束时间:对话结束的时间,具体到年月日,时分秒 (17)对话时长:对话通话的时长,单位到秒 (18)转接类型:转接的类型,是否有进行转人工 (19)转接值:转人工的类型,是转接到技能组还是转接到坐席 (20)命中标签:电话通话过程中命中的标签,点击查看可以看到命中的标签 (21)变量信息:电话过程中如果涉及到变量信息,点击查看可以看到变量值 (22)操作:详情 ### 3)操作 (1)导出:点击导出,导出列表的数据,如图  (2)操作:点击详情查看通话的情况,如图  ## 6、AI对话记录 记录对话的情况,针对所有的对话记录情况,如图  ### 1)查询区 (1) 时间:搜索对话记录的时间,开始时间——结束时间段查询 (2) 话术:下拉选择查询的话术 (3) 状态:下拉选择对话中/已结束的状态, (4) 关键字:搜索关键词进行查询对话记录 ### 2)列表区 (1) 对话ID:系统生成的对话ID序号 (2) 话术ID:系统生成的对话ID序号 (3) 客户号码:客户的电话号码 (4) 开始时间:对话记录的开始时间,具体到年月日,时分秒 (5) 结束时间:对话记录的结束时间,具体到年月日,时分秒 (6) 状态:对话中或已结束的状态,如果当前对话还未结束则是对话中的状态,如果当前对话已结束则是已结束的状态。 (7) 转接类型:转接的类型,如果是转接到队列则显示队列 (8) 转接值:显示转接的队列名称 (9) 命中标签:对话过程中命中的标签,在“查看”上悬停则会显示所命中的标签 (10) 变量信息:对话过程中所引用的变量,在“查看”上悬停则会显示变量的信息 (11) 操作:点击详情则可以查看对话记录的详情,如图  ## 7、AI外呼大屏 大屏展示外呼的数据,通过时间段的搜索查询,可以总览查看数据和未接原因等,如图  ### 1)查询区 (1)查看时间:通过时间段的查询进行查询,开始时间至结束时间 (2)任务:通过搜索外呼任务进行搜索 ### 2) 大屏区 总览 (1) 数据总量:系统外呼数据的总量,包含已呼叫和未呼叫的数量 (2)呼叫总量:外呼出去的数量,包含已接通和未接通的数量 (3)应答总量:外呼出去应答的总数量 (4)未应答总量:外呼出去未接通的总数量 (5)转接总量:外呼出去转人工的数量 (6)命中标签数:命中的标签数量 (7)总轮次:对话的总次数 (8)平均对话轮次:对话平均的对话次数,总轮次/应答总量 (9)总通话时长(秒):电话总的通话时长 (10)平均通话时长(秒):电话平均的通话时长,总通话时长/应答总量 (11)接通率(%):电话的接通率情况,应答总量/呼叫总量 (12)转接率(%):电话的转接率情况,转接总量/呼叫总量 未接原因 电话未接的原因,对应每种原因的电话数量,未接原因取决以运营商的识别,未接原因如:关机、空号、停机、无法接通、用户正忙、暂停服务、正在通话、用户拒绝、其它 趋势分析 可以按照小时趋势或者日趋势的的方式展示数据,展示的数据是呼叫总量、应答总量、转接率,选中后曲线的方式呈现 意向标签数 饼状图显示各个意向标签的数量,也可以切换成列表,点击右上角的切换 通话时长分布 柱状图或列表的方式展示通话的情况,如小于10秒的有几个,10-30秒的有多少个等 对话轮次发布 柱状图或列表的方式展示对话轮次发布的情况,如0-2轮次的有几个,3-5轮的有多少个等 ## 8、AI呼入大屏 大屏展示呼入的数据,通过时间段的搜索查询,可以总览查看数据和未接原因等,如图  ### 1)查询区 (1)查看时间:通过时间段的查询进行查询,开始时间至结束时间 (2)话术:通过搜索话术进行搜索 ### 2) 大屏区 总览 (1)呼叫总量:呼入进线的数量,包含已接通和未接通的数量 (2)应答总量:呼入进线应答的总数量 (3)未应答总量:呼入进线未接通的总数量 (4)转接总量:呼入进线转人工的数量 (5)命中标签数:命中的标签数量 (6)总轮次:对话的总次数 (7)平均对话轮次:对话平均的对话次数,总轮次/应答总量 (8)总通话时长(秒):电话总的通话时长 (9)平均通话时长(秒):电话平均的通话时长,总通话时长/应答总量 (10)接通率(%):电话的接通率情况,应答总量/呼叫总量 (11)转接率(%):电话的转接率情况,转接总量/呼叫总量 未接原因 电话未接的原因,对应每种原因的电话数量,未接原因取决以运营商的识别,未接原因如:关机、空号、停机、无法接通、用户正忙、暂停服务、正在通话、用户拒绝、其它 趋势分析 可以按照小时趋势或者日趋势的的方式展示数据,展示的数据是呼叫总量、应答总量、转接率,选中后曲线的方式呈现 意向标签数 饼状图显示各个意向标签的数量,也可以切换成列表,点击右上角的切换 通话时长分布 柱状图或列表的方式展示通话的情况,如小于10秒的有几个,10-30秒的有多少个等 对话轮次发布 柱状图或列表的方式展示对话轮次发布的情况,如0-2轮次的有几个,3-5轮的有多少个等
duanmingji
2025年8月20日 11:07
转发文档
收藏文档
上一篇
下一篇
手机扫码
复制链接
手机扫一扫转发分享
复制链接
Markdown文件
分享
链接
类型
密码
更新密码